Zum Inhalt springen
Gast
    Anmelden
    Mein Warenkorb
    (0)
    Anfrage
    (0)
Bald Online.  |Der LÜERS B2B und B2G Shop |Nicht verpassen!
Lüers M/V
  • Home
  • Der neue DOTEC EVO
  • Jobs
  • Kontakt
  • Anmelden
  • 0
    Anfrage
  • 0
    Mein Warenkorb
Lüers M/V
    • 0
Lüers M/V
Wasseraufbereitung

Wasseraufbereitung

Reinigung

Reinigung

Zubehör

Zubehör

Alle Kategorien erkunden
  • Home
  • Der neue DOTEC EVO
  • Jobs
  • Kontakt
  • Mein Warenkorb

    (0)
  • Anfrage

    (0)
Anmelden

DOTEC EVO
Weniger Chemie. Mehr Kontrolle.

Die moderne, sichere und nachhaltige CHC Lösung für kommunale Bäder und Freizeitanlagen – weniger Nebenprodukte, mehr Prozesssicherheit.

100% säurefrei Staubfrei, Geschlossen, Sicher
Live Demo und Verbrauchscheck buchen ROI jetzt berechnen
DOTEC EVO Sicher & effizient
DOTEC EVO – UI Vorschau
Skalierbar & flexibel
Bis zu 6 Kreisläufe
parallel pro System
Patentierte Technik:
Keine Säure!
Entkalkung entfällt
DOTEC Bedienung
DOTEC Komponenten
DOTEC EVO Impression
DOTEC Übersicht
DOTEC System
Vollbild

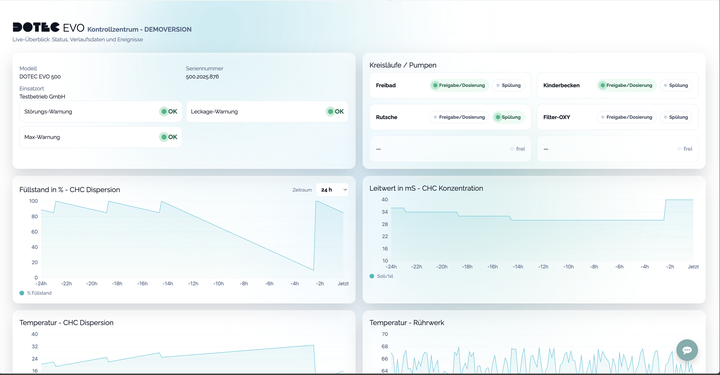
MEREDOTEC Monitor: Alles im Blick

Transparente Verlaufsdaten, klare Warnhinweise und nachvollziehbare Ereignisse – für sicheren, wirtschaftlichen Betrieb.

  • Live‑Verlauf: Füllstand, Leitwert, Temperaturen
  • Frühwarnungen: Störung, Leckage, Max‑Warnung
  • Ereignishistorie: Dosierung & Neubefüllung
  • Mehrere Kreisläufe übersichtlich im Status
MEREDOTEC Monitor Demo ansehen
DOTEC Online‑Monitor – Screenshot

Referenzen

Vielfach erprobt.

Lösungen im Vergleich

Wählen Sie das Verfahren.

ChemieeinsatzDOTEC EVO: sehr gering
KorrosionsrisikoDOTEC EVO: sehr gering
SicherheitsrisikoDOTEC EVO: sehr gering
Geschlossen & staubfrei
Absaugung, Aktivkohlefilter & Kippvorrichtung – besserer Arbeitsschutz & saubere Raumluft.
100 % säurefrei
Patentierte Spültechnik verhindert Verkalkung – keine Entkalkungs‑Säure nötig.
Weniger Nebenprodukte
Keine Neutralisation → weniger Chloride & Chlorate; angenehmere Raumluft.
Transparenter Prozess
Leitfähigkeits‑ & Durchflussüberwachung verhindern Über‑/Unterdosierung (sicherer Betrieb).
Niedriger Energiebedarf
Effiziente Antriebe & Pumpen – kosten‑ und umweltfreundlich.
Bis zu 6 Kreisläufe
Ein DOTEC EVO System kann bis zu 6 Kreisläufe versorgen. Systeme können Zusammengeschaltet werden.
Sicherheitsrisiko
Gefahr von Chlorgasaustritt; Gaswarnanlagen, Notfallkonzept und Sonderräume erforderlich.
Neutralisation nötig
Bildung von Salzsäure → Neutralisation (Lauge/Marmorturm) erzeugt Chloride & bausubstanz aggressives CO₂.
Hohe Korrosionslast
Erhöhter Angriff auf Metalle, Beton und Dichtungen; höhere Instandhaltungskosten.
Mehr Chemikalienbedarf
Zusätzliche pH‑Korrektur und Flockungsmittel nötig.
Aufwändige Logistik
Spezielle Lagerung/Transport von Gasflaschen; regelmäßige Prüfungen & Schulungen.
Raumluftbelastung
Geruchs-/Aerosolrisiko im Technikraum bei Fehlbedienung oder Leckagen.
Vor‑Ort‑Biozidherstellung (BPR)
Biozid wird vor Ort erzeugt → Biozidrecht beachten; ECHA‑zertifiziertes Salz erforderlich.
Gasphase & Entgasung
H₂‑Entgasung/Belüftung, Umgang mit Chlor in Gasphase → erhöhtes Sicherheits‑ & Lüftungskonzept nötig.
Anlagenaufwand & Wartung
Zellen/Membranen, Sensorik; Ersatzteile und regelmäßige Spülungen einplanen.
pH‑Drift (basisch)
Zusätzliche pH‑Korrektur kann erforderlich sein.
Strombedarf
Energie für die Erzeugung erhöht Betriebskosten.
Alterung & Wirkverlust
Abbau der Konzentration (v. a. bei Wärme/Licht) → möglicher Chlorat‑Anstieg; regelmäßige Qualitätskontrolle nötig.
Hoher pH
Typisch pH 11–13 → laufende pH‑Korrektur mit Säure erforderlich.
Transport & Lagerung
Gefahrgut, Geruch/Aerosole; Schutzmaßnahmen (Auffangwanne, Belüftung) & PSA notwendig.
Korrosionsrisiko
Chloridbelastung kann Metalle/Beton angreifen; Spritzer verursachen Materialschäden.
Lieferkette & Qualität
Schwankende Konzentration/Preis; Lagerfläche & kurze Umschlagzeiten erforderlich.
Offenes Handling
Staubentwicklung beim Befüllen; geringerer Arbeitsschutz.
Verstopfungen
Calciumhydroxid kann Leitungen/Armaturen zusetzen – hoher Reinigungsaufwand.
Keine Prozessüberwachung
Ohne Leitfähigkeits-/Flow‑Monitoring drohen Über-/Unterdosierungen.
Inhomogene Mischung
Ablagerungen im Behälter/Leitungen; Qualität schwankt.
Manuelle Reinigung
Regelmäßige Reinigung notwendig; Reststoffe verbleiben im Rohr und im Behälter.
Ergonomie und Sicherheit
Kein geschlossenes System, keine Kipp‑/Absaugtechnik – höhere Belastung fürs Personal.

Chemikalienverbrauch – Ihr Szenario

g / Tag
Wählen Sie das Verfahren für den direkten Vergleich.

Als Cl₂‑Äquivalent: – pro Tag.

Position
DOTEC EVO
Chlorgas
Primärwirkstoff i Verbrauch und Kosten umfassen nicht nur die Chemikalie selbst, sondern auch Logistik/Transport sowie Lagerung (z. B. Gefahrgut, Platzbedarf, Umschlaghäufigkeit). In der Praxis ist der CHC‑Verbrauch mit DOTEC häufig geringer: Durch die geringere Belastung des Wassers mit Nebenchemikalien sinkt die Eigenreaktion deutlich.
–
–
Nebenprodukt
–
–
Korrektur
–
–
Chloride
–
–
Chlorat
–
–
Flockungsmittel
–
–
Aufhärtung
–
–
Strom
–
–

Je nach Wasserchemie, Beckenhydraulik und Betriebsziel können die Bedarfe abweichen. Berechnet mit Stöchiometrie.

Weniger Chemikalien – zugleich wirtschaftlicher.

Prüfen Sie die jährlichen Gesamt‑Kosten von DOTEC EVO im direkten Vergleich.

Zum Kostenrechner

Befüllprozess

Staubfrei, sicher, einfach und automatisch – Schritt für Schritt

Start des Befüllvorgangs – Eimer neben dem Gerät, Deckel geschlossen
Start: CHC-Behälter bereit zum Einsetzen.
Eimer in patentierter Kippvorrichtung; integrierte Staubabsaugung wird eingeschaltet
Kippvorrichtung: Eimer einsetzen, Staubabsaugung einschalten.
Geschlossener Trichter sitzt auf dem Eimer; System staubfrei dank geschlossenem Aufbau
Geschlossen: Trichter aufsetzen – staubfreier, geschlossener Aufbau. Maximaler Arbeitsschutz.
Kippvorrichtung in Warteposition; DOTEC befüllt im Automatikmodus
Automatik: Kippvorrichtung in Befüllposition – DOTEC läuft im Automatikmodus.

Erfolgsgeschichten

Ausgewählte Projekte und Einblicke

Alle Erfolgsgeschichten

Mehr als Dosieren: Systemlösungen

Optional erweiterbar – für Prozess‑Sicherheit von A bis Z.

METEC MSR

Präzise Mess‑ & Regelung für Chlor, pH, Redox & Temperatur – das „Herz“ des Prozesses.

DOTEC DUO

Intelligente Gebinde‑Umschaltung für pH‑/Flockungsmittel – ergonomisch & transparent.

OXY‑Option

Direkte Suspensions‑Einspeisung in den Filter beim Rückspülen – Biofilme ade, weniger Reinigungsaufwand.

Systemlösungen – DOTEC EVO: Beispielaufbau der Gesamtsystemlösung

Bereit, umzusteigen?

Wir zeigen Ihnen DOTEC EVO live – inklusive Verbrauchs‑ & Qualitätsanalyse für Ihr Bad.

Beratung anfragen
Ihr Browser unterstützt das Video-Element nicht.

Prozess bewährt – Technik weitergedacht

Die DOTEC Z Serie hatte zwischen 2000 und 2010 ihren Ursprung. Der Kernprozess – geschlossene, staubfreie CHC‑Dosierung – ist seit Jahren bewährt.

Heute liefert DOTEC EVO denselben Prozess in moderner, sicherer und effizienterer Ausführung: verbesserte Absaugung, smarter Automatik‑Betrieb und transparenter Online‑Monitor.

Online‑Monitor ansehen Beratung anfragen

Häufige Fragen (FAQ)

Warum brauchen wir keine Säure?

Prozessseitig: Die DOTEC EVO setzt Calciumhypochlorit (CHC) frisch an und dosiert präzise. Dadurch entsteht deutlich weniger überschüssige Lauge als bei gelagertem Natriumhypochlorit oder Elektrolyse; die pH‑Drift im Becken ist klein. Säure zur pH‑Korrektur kann nötig sein, aber typischerweise in wesentlich geringerer Menge als bei anderen Verfahren. Regelmäßige pH‑Kontrolle bleibt Pflicht.

Betriebssicher: Unsere patentierte Frischwasser‑Spülvorrichtung spült die Dosierleitungen nach dem Dosierimpuls. Kristallbildungen und Ablagerungen in Leitungen/Armaturen werden so wirksam verhindert – eine zusätzliche Säuredosierung zur Leitungsreinigung ist nicht erforderlich.

Werden die Chlorat‑Werte wirklich niedriger?

Ja. Chlorat entsteht vor allem durch Alterung/Erwärmung von hypochlorithaltigen Lösungen. DOTEC EVO setzt CHC bedarfsgerecht frisch an und vermeidet lange Lagerzeiten bei hohen Temperaturen. Das senkt die Chloratbildung signifikant gegenüber gelagertem Natriumhypochlorit. Messwerte hängen von Betrieb und Wasserchemie ab.

Warum entsteht so viel Chlorid bei Chlorgas, Elektrolyse und Flüssigchlor?

Bei allen chlorbasierten Desinfektionsmitteln endet aktives Chlor als Chloridion: Cl₂ löst sich zu HOCl und Cl⁻ (Cl₂ + H₂O → HOCl + H⁺ + Cl⁻), und verbrauchtes HOCl wird zu Cl⁻ reduziert. Pro mg/L „freies Chlor“ entsteht näherungsweise mg/L Cl⁻. Elektrolyse/Flüssigchlor bringen zusätzlich Chlorid aus der Salzsole ein. CHC führt Calcium statt Natrium zu; das Endprodukt ist dennoch Cl⁻, jedoch ohne zusätzliche Salzfracht aus NaCl‑Lagerlösungen.

Warum brauchen wir weniger Flockungsmittel?

CHC liefert Calciumionen und Hydroxid. Lokal im Mischbereich bildet sich Calciumhydroxid, das die Partikelaggregation ("Sweep‑Floc") fördert und feine Trübungen bindet. Dadurch kann der Bedarf an externem Flockungsmittel (z. B. PAC) sinken – betriebsabhängig.

Gleichzeitig stützt CHC die Säurekapazität (Alkalinität): Durch die geringere erforderliche Säurekorrektur bleibt die Pufferung des Wassers stabil, anstatt – wie bei stark säurelastigen Verfahren – fortlaufend abgebaut zu werden. Zielwerte nach DIN sind einzuhalten; Chemikalieneinsatz stets durch Analytik verifizieren.

DIN 19643 und CE?

Ja. DOTEC EVO ist für den Einsatz nach DIN 19643 (öffentliche Bäder) ausgelegt und CE‑konform. Die Konformitätserklärungen (CE) und die anlagenspezifische Auslegung nach DIN stellen wir auf Anfrage bereit. Voraussetzung ist die normgerechte Installation, Inbetriebnahme und Überwachung vor Ort.

Lieber persönliche Beratung?
Hier kostenlose Beratung anfragen.

Beratung buchen

Information
  • Über uns
  • Cookies
  • Datenschutzerklärung
  • Impressum
Schnellzugriffe
  • Mein Konto
  • Warenkorb
  •  Anfrage
  • Produktvergleich
Unser Geschäft
Standort in der Nähe finden
Sie. Siehe unsere Geschäfte
  • info@lueers-mv.de
  • +49 4491 92900
Abonnieren
Geben Sie Ihre E-Mail unten ein, um die neueste Kollektion und Produkteinführung zu erfahren.
Danke!

  • Visa
Copyright © LÜERS M/V GmbH

Die Wahrung Ihrer Privatsphäre ist unsere Priorität.

Die Verwendung von Cookies von dieser Website in diesem Browser zulassen?

Wir verwenden Cookies, um Ihr Erlebnis auf dieser Website zu verbessern. Mehr über unsere Cookies und wie wir sie verwenden, erfahren Sie in unserer Cookie-Richtlinien.

Alle Cookies zulassen
Nur essenzielle Cookies zulassen