DOTEC EVO
Weniger Chemie. Mehr Kontrolle.
Die moderne, sichere und nachhaltige CHC Lösung für kommunale Bäder und Freizeitanlagen – weniger Nebenprodukte, mehr Prozesssicherheit.
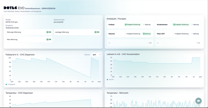
Online‑Monitor: Alles im Blick
Transparente Verlaufsdaten, klare Warnhinweise und nachvollziehbare Ereignisse – für sicheren, wirtschaftlichen Betrieb.
- Live‑Verlauf: Füllstand, Leitwert, Temperaturen
- Frühwarnungen: Störung, Leckage, Max‑Warnung
- Ereignishistorie: Dosierung & Neubefüllung
- Mehrere Kreisläufe übersichtlich im Status
Referenzen
Vielfach erprobt.
Lösungen im Vergleich
Wählen Sie das Verfahren.
Absaugung, Aktivkohlefilter & Kippvorrichtung – besserer Arbeitsschutz & saubere Raumluft.
Patentierte Spültechnik verhindert Verkalkung – keine Entkalkungs‑Säure nötig.
Keine Neutralisation → weniger Chloride & Chlorate; angenehmere Raumluft.
Leitfähigkeits‑ & Durchflussüberwachung verhindern Über‑/Unterdosierung (sicherer Betrieb).
Effiziente Antriebe & Pumpen – kosten‑ und umweltfreundlich.
Ein DOTEC EVO System kann bis zu 6 Kreisläufe versorgen. Systeme können Zusammengeschaltet werden.
Gefahr von Chlorgasaustritt; Gaswarnanlagen, Notfallkonzept und Sonderräume erforderlich.
Bildung von Salzsäure → Neutralisation (Lauge/Marmorturm) erzeugt Chloride & bausubstanz aggressives CO₂.
Erhöhter Angriff auf Metalle, Beton und Dichtungen; höhere Instandhaltungskosten.
Zusätzliche pH‑Korrektur und Flockungsmittel nötig.
Spezielle Lagerung/Transport von Gasflaschen; regelmäßige Prüfungen & Schulungen.
Geruchs-/Aerosolrisiko im Technikraum bei Fehlbedienung oder Leckagen.
Biozid wird vor Ort erzeugt → Biozidrecht beachten; ECHA‑zertifiziertes Salz erforderlich.
H₂‑Entgasung/Belüftung, Umgang mit Chlor in Gasphase → erhöhtes Sicherheits‑ & Lüftungskonzept nötig.
Zellen/Membranen, Sensorik; Ersatzteile und regelmäßige Spülungen einplanen.
Zusätzliche pH‑Korrektur kann erforderlich sein.
Energie für die Erzeugung erhöht Betriebskosten.
Abbau der Konzentration (v. a. bei Wärme/Licht) → möglicher Chlorat‑Anstieg; regelmäßige Qualitätskontrolle nötig.
Typisch pH 11–13 → laufende pH‑Korrektur mit Säure erforderlich.
Gefahrgut, Geruch/Aerosole; Schutzmaßnahmen (Auffangwanne, Belüftung) & PSA notwendig.
Chloridbelastung kann Metalle/Beton angreifen; Spritzer verursachen Materialschäden.
Schwankende Konzentration/Preis; Lagerfläche & kurze Umschlagzeiten erforderlich.
Staubentwicklung beim Befüllen; geringerer Arbeitsschutz.
Calciumhydroxid kann Leitungen/Armaturen zusetzen – hoher Reinigungsaufwand.
Ohne Leitfähigkeits-/Flow‑Monitoring drohen Über-/Unterdosierungen.
Ablagerungen im Behälter/Leitungen; Qualität schwankt.
Regelmäßige Reinigung notwendig; Reststoffe verbleiben im Rohr und im Behälter.
Kein geschlossenes System, keine Kipp‑/Absaugtechnik – höhere Belastung fürs Personal.
Chemikalienverbrauch – Ihr Szenario
Als Cl₂‑Äquivalent: – pro Tag.
Je nach Wasserchemie, Beckenhydraulik und Betriebsziel können die Bedarfe abweichen. Berechnet mit Stöchiometrie.
Weniger Chemikalien – zugleich wirtschaftlicher.
Prüfen Sie die jährlichen Gesamt‑Kosten von DOTEC EVO im direkten Vergleich.
Befüllprozess
Staubfrei, sicher, einfach und automatisch – Schritt für Schritt
Mehr als Dosieren: Systemlösungen
Optional erweiterbar – für Prozess‑Sicherheit von A bis Z.
METEC MSR
Präzise Mess‑ & Regelung für Chlor, pH, Redox & Temperatur – das „Herz“ des Prozesses.
DOTEC DUO
Intelligente Gebinde‑Umschaltung für pH‑/Flockungsmittel – ergonomisch & transparent.
OXY‑Option
Direkte Suspensions‑Einspeisung in den Filter beim Rückspülen – Biofilme ade, weniger Reinigungsaufwand.
Bereit, umzusteigen?
Wir zeigen Ihnen DOTEC EVO live – inklusive Verbrauchs‑ & Qualitätsanalyse für Ihr Bad.
Prozess bewährt – Technik weitergedacht
Die DOTEC Z Serie hatte zwischen 2000 und 2010 ihren Ursprung. Der Kernprozess – geschlossene, staubfreie CHC‑Dosierung – ist seit Jahren bewährt.
Heute liefert DOTEC EVO denselben Prozess in moderner, sicherer und effizienterer Ausführung: verbesserte Absaugung, smarter Automatik‑Betrieb und transparenter Online‑Monitor.
Häufige Fragen (FAQ)
Warum brauchen wir keine Säure?
Prozessseitig: Die DOTEC EVO setzt Calciumhypochlorit (CHC) frisch an und dosiert präzise. Dadurch entsteht deutlich weniger überschüssige Lauge als bei gelagertem Natriumhypochlorit oder Elektrolyse; die pH‑Drift im Becken ist klein. Säure zur pH‑Korrektur kann nötig sein, aber typischerweise in wesentlich geringerer Menge als bei anderen Verfahren. Regelmäßige pH‑Kontrolle bleibt Pflicht.
Betriebssicher: Unsere patentierte Frischwasser‑Spülvorrichtung spült die Dosierleitungen nach dem Dosierimpuls. Kristallbildungen und Ablagerungen in Leitungen/Armaturen werden so wirksam verhindert – eine zusätzliche Säuredosierung zur Leitungsreinigung ist nicht erforderlich.
Werden die Chlorat‑Werte wirklich niedriger?
Ja. Chlorat entsteht vor allem durch Alterung/Erwärmung von hypochlorithaltigen Lösungen. DOTEC EVO setzt CHC bedarfsgerecht frisch an und vermeidet lange Lagerzeiten bei hohen Temperaturen. Das senkt die Chloratbildung signifikant gegenüber gelagertem Natriumhypochlorit. Messwerte hängen von Betrieb und Wasserchemie ab.
Warum entsteht so viel Chlorid bei Chlorgas, Elektrolyse und Flüssigchlor?
Bei allen chlorbasierten Desinfektionsmitteln endet aktives Chlor als Chloridion: Cl₂ löst sich zu HOCl und Cl⁻ (Cl₂ + H₂O → HOCl + H⁺ + Cl⁻), und verbrauchtes HOCl wird zu Cl⁻ reduziert. Pro mg/L „freies Chlor“ entsteht näherungsweise mg/L Cl⁻. Elektrolyse/Flüssigchlor bringen zusätzlich Chlorid aus der Salzsole ein. CHC führt Calcium statt Natrium zu; das Endprodukt ist dennoch Cl⁻, jedoch ohne zusätzliche Salzfracht aus NaCl‑Lagerlösungen.
Warum brauchen wir weniger Flockungsmittel?
CHC liefert Calciumionen und Hydroxid. Lokal im Mischbereich bildet sich Calciumhydroxid, das die Partikelaggregation ("Sweep‑Floc") fördert und feine Trübungen bindet. Dadurch kann der Bedarf an externem Flockungsmittel (z. B. PAC) sinken – betriebsabhängig.
Gleichzeitig stützt CHC die Säurekapazität (Alkalinität): Durch die geringere erforderliche Säurekorrektur bleibt die Pufferung des Wassers stabil, anstatt – wie bei stark säurelastigen Verfahren – fortlaufend abgebaut zu werden. Zielwerte nach DIN sind einzuhalten; Chemikalieneinsatz stets durch Analytik verifizieren.
DIN 19643 und CE?
Ja. DOTEC EVO ist für den Einsatz nach DIN 19643 (öffentliche Bäder) ausgelegt und CE‑konform. Die Konformitätserklärungen (CE) und die anlagenspezifische Auslegung nach DIN stellen wir auf Anfrage bereit. Voraussetzung ist die normgerechte Installation, Inbetriebnahme und Überwachung vor Ort.