Zum Inhalt springen
Gast
    Anmelden
    Mein Warenkorb
    (0)
    Anfrage
    (0)
Bald Online.  |Der LÜERS B2B und B2G Shop |Nicht verpassen!
Lüers M/V
  • Home
  • Der neue DOTEC EVO
  • Jobs
  • Kontakt
  • Anmelden
  • 0
    Anfrage
  • 0
    Mein Warenkorb
Lüers M/V
    • 0
Lüers M/V
Wasseraufbereitung

Wasseraufbereitung

Reinigung

Reinigung

Zubehör

Zubehör

Alle Kategorien erkunden
  • Home
  • Der neue DOTEC EVO
  • Jobs
  • Kontakt
  • Mein Warenkorb

    (0)
  • Anfrage

    (0)
Anmelden
Innovative Technik, die dominiert.

Sichere Wasseraufbereitung.
Für alle, die sauberes Wasser brauchen.

Moderne Dosierung, Mess‑/Regeltechnik und Online‑Monitoring – für Bäder, Landwirtschaft, Lebensmittelproduktion und mehr.

  • Bäder & Freizeit
    Kommunale Bäder & Freizeitanlagen

    Staubfreie CHC‑Dosierung, weniger Nebenprodukte, transparenter Betrieb.

  • Landwirtschaft
    Landwirtschaft

    Hygienisch aufbereitetes Stall‑/Betriebswasser, robuste Technik, einfache Kontrolle.

  • Lebensmittel
    Lebensmittel

    Zuverlässig desinfiziertes Prozess‑/Waschwasser, konsistente Qualität, Monitoring.

DOTEC EVO

Weniger Chemie. Mehr Kontrolle.
DOTEC EVO
Weitere Infos Beratung buchen
Kompatibel mit MEREDOTEC Monitor.

METEC

Mess‑ und Regeltechnik für Bäder.
METEC
Weitere Infos Beratung buchen

DOTEC DUO

Keine Dosierausfälle mehr.
DOTEC DUO
Weitere Infos Beratung buchen
Kompatibel mit MEREDOTEC Monitor.

Schwimmbeckenbodenreinigung

Saubere Beckenböden – automatisch.
Schwimmbeckenbodenreinigung
Mieten oder Kaufen

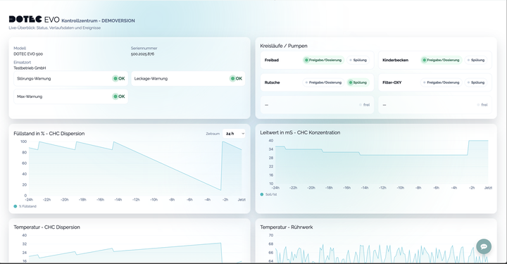
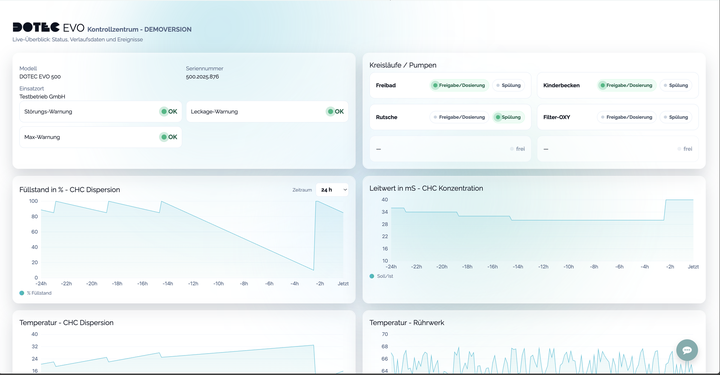
MEREDOTEC Monitor: Alles im Blick

Transparente Verlaufsdaten, klare Warnhinweise und nachvollziehbare Ereignisse – für sicheren, wirtschaftlichen Betrieb.

  • Live‑Verlauf: Füllstand, Leitwert, Temperaturen
  • Frühwarnungen: Störung, Leckage, Max‑Warnung
  • Ereignishistorie: Dosierung & Neubefüllung
  • Mehrere Kreisläufe übersichtlich im Status
MEREDOTEC Monitor Demo ansehen
DOTEC Online‑Monitor – Screenshot

Warum MEREDOTEC?

Sichere Prozesse, weniger Chemie, transparente Daten.

Sicherer Betrieb

Geschlossene Systeme, Arbeitsschutz und nachvollziehbare Ereignisse für maximale Sicherheit.

Weniger Chemikalien

Moderne Dosierung reduziert Nebenprodukte und senkt Betriebskosten.

Online‑Monitor

Live‑Verläufe, Statusübersicht und aussagekräftige Auswertungen.

Service & Support

Begleitung von Planung bis Betrieb. Beratung, Schulungen, Inbetriebnahme und Wartung

Referenzen

Vielfach erprobt.

Erfolgsgeschichten

Ausgewählte Projekte und Einblicke

Alle Erfolgsgeschichten
Beratung buchen
Lieber persönliche Beratung?
Hier kostenlose Beratung anfragen.

Beratung buchen

Information
  • Über uns
  • Cookies
  • Datenschutzerklärung
  • Impressum
Schnellzugriffe
  • Mein Konto
  • Warenkorb
  •  Anfrage
  • Produktvergleich
Unser Geschäft
Standort in der Nähe finden
Sie. Siehe unsere Geschäfte
  • info@lueers-mv.de
  • +49 4491 92900
Abonnieren
Geben Sie Ihre E-Mail unten ein, um die neueste Kollektion und Produkteinführung zu erfahren.
Danke!

  • Visa
Copyright © LÜERS M/V GmbH

Die Wahrung Ihrer Privatsphäre ist unsere Priorität.

Die Verwendung von Cookies von dieser Website in diesem Browser zulassen?

Wir verwenden Cookies, um Ihr Erlebnis auf dieser Website zu verbessern. Mehr über unsere Cookies und wie wir sie verwenden, erfahren Sie in unserer Cookie-Richtlinien.

Alle Cookies zulassen
Nur essenzielle Cookies zulassen